CAD Forge
This feature requires a CAD Forge License. Please see the User Rights Management policy page if you need more information.

In CAD Forge, you have all your workspace's CAD. From this interface you can:
Before starting, we suggest having a quick look at the Interface Presentation.
Interface Presentation
Access to the CAD Forge
Once entered in a workspace, to open CAD Forge, click on the third button in the navigation bar.

Interface Overview
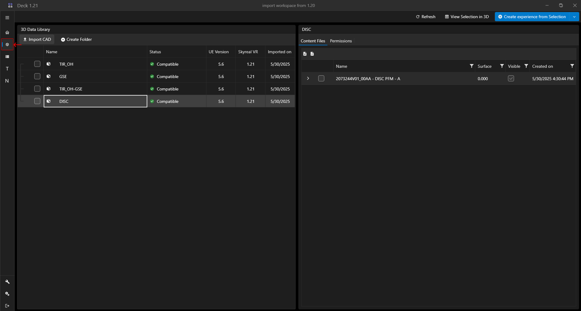
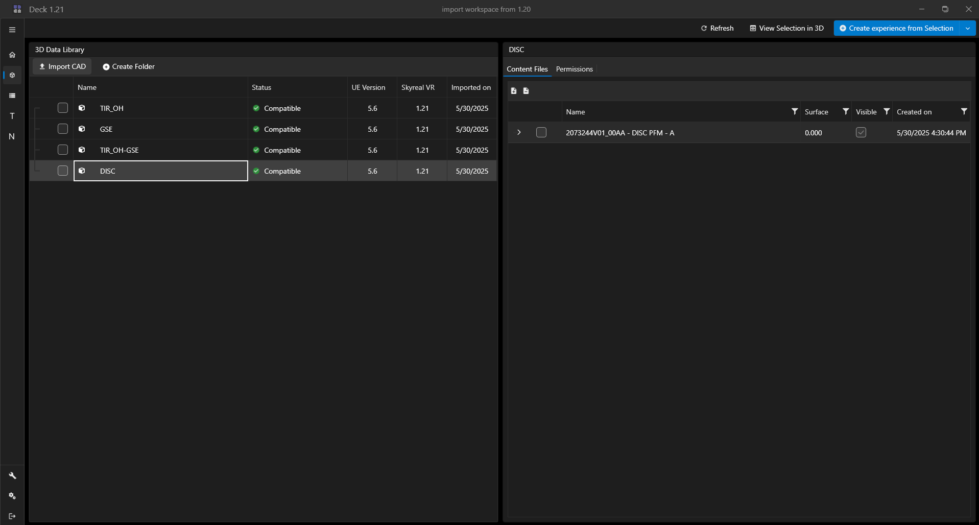
The 3D Data Library is splitted in two area. The left side container display all the CAD file you have already imported in your 3D Data Library and if you click on a file, its product structure displays on the right side. You can store and drag and drop your CAD file in folders.
For each CAD File you have information about its status and vizualisation engine version.

How can I see my CAD in 3D?
- Step 1: select your CAD by checking the checkbox, you can rather select the full CAD or only CAD subpart. You can also select parts from different CAD file.
- Step 2: click on the View Selection in 3D button on the top of your screen.
You can also directly right click on a CAD to see it in 3D.
